智慧楼宇技术方案
一、特点概括
智慧楼宇通过集成各种传感器、控制器、网络设备和软件系统,实现对楼宇内部的各种设备和系统进行实时监测、控制和优化,以提高楼宇的安全性、舒适性、能源效率和运营效率。其核心理念是通过信息技术和物联网技术实现楼宇内部各个子系统的互联互通,这些子系统包括但不限于安防系统、能源管理系统、楼宇自动化系统、通信系统以及环境控制系统等。

编辑
二、功能概述
1、智能化管理系统:通过传感器、网络和计算机技术,实现对楼宇内各种设备的自动化和智能化控制。
2、先进的安防系统:能实时监测和预警,从而提高建筑物的安全性能。
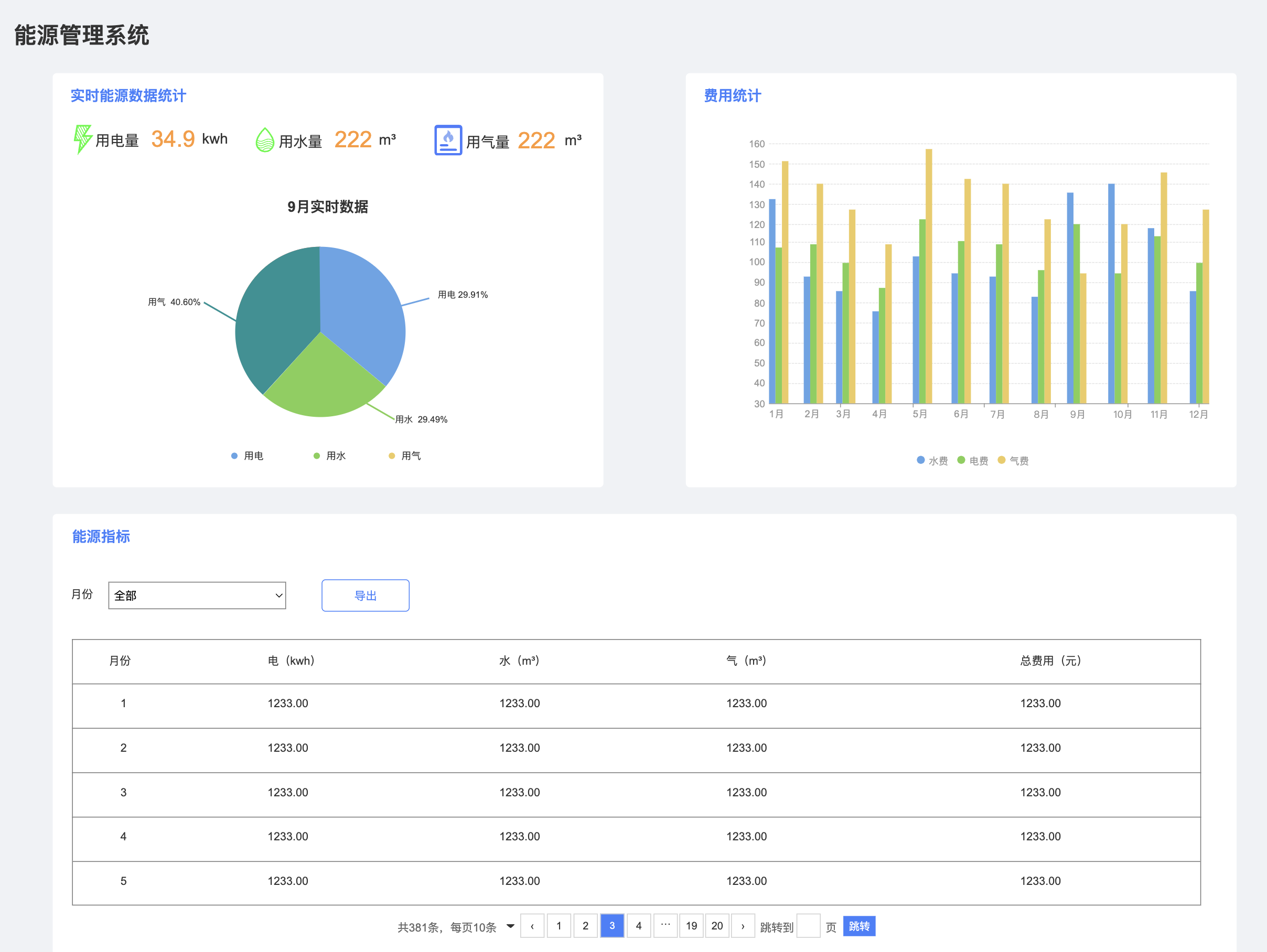
3、节能环保功能:涵盖能源管理系统、照明管理系统、空调管理系统等,旨在降低能耗,提高能源利用效率。
4、信息化运营管理:利用云计算、大数据等技术,实现对物业管理、设施维护、客户服务等各方面的数据管理和控制,以提高运营效率和服务水平。
三、应用描述
智慧楼宇可以实现多种功能,包括但不限于智能安防、能源管理、楼宇自动化、智能办公以及数据分析与优化等。这些功能的应用不仅提高了楼宇的运营效率,还为住户和管理人员提供了更为便捷、安全的生活环境。
此外,智慧楼宇还强调可视化管理,通过大屏幕和移动终端展现楼宇内部各项数据和信息,方便管理人员实时监控和决策。同时,智能家居也是智慧楼宇的一个重要组成部分,它涵盖多个子系统,如智能家电、智能安防和智能照明等,通过统一管理平台实现统一管理,从而优化整体用户体验。
四、产品介绍
1、首页概括

编辑

编辑
2、大屏展示

编辑
3、楼宇系统

编辑

编辑

编辑

编辑

编辑

编辑

编辑

编辑

编辑
4、安防系统

编辑

编辑

编辑

编辑

编辑

编辑
5、功能系统

编辑

编辑

编辑

编辑

编辑

编辑

编辑
六、发展趋势
随着科技的不断进步和环保意识的增强,智慧楼宇正在向更加绿色、智能的方向发展。绿色建筑技术的应用将进一步减少楼宇对环境的负担,而物联网、云计算等先进技术的融合将使楼宇管理更加高效、智能。同时,安全保障也是智慧楼宇发展的重要方向,物业、保安、消防等部门都将逐渐采用智能化监控系统,以确保人员和财产的安全。


